在不銹鋼焊管的詢價訂單中經常會看到“Ej=1.0”或者“Ej=0.85”等字樣,他們代表了什么意思呢?查閱資料簡單總結了一下。
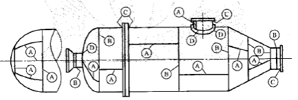
Ej就是我們常說的“焊接接頭系數”,也經常被簡稱為焊縫系數。其實焊接接頭系數是壓力容器類產品里的一個概念。在典型的壓力容器中,一般會根據位置將焊接接頭分為A、B、C、D四類,簡化一下來講,A代表管殼和封頭上的縱向焊縫,B代表殼體的環形對接焊縫,C代表與法蘭連接的環形對接焊縫,D代表接管與管殼間的焊縫。典型示意圖如下:

焊接接頭的分類標準和說明在《壓力容器》GB150.1-2011的4.5.1條款中有詳細敘述,4.5.2條款就是對焊接接頭系數的規定,其中第一句就明確指出“焊接接頭系數應該根據對接接頭的焊縫形式及無損檢測長度比例確定。”從這句話里我們可以get到“對接接頭的焊縫形式及無損檢測長度比例”決定了“焊接接頭系數”,這是一個非常重要的邏輯關系。再來看看ASME對焊接接頭系數是如何規定的,在第8卷第一部分《ASME Ⅷ.1-2019 Rules for Construction of Pressure Vessels _Division 1》的UW-12的開篇也提到“a joint efficiency depends only on the type of joint and on the extent of examination of the joint and does not depend on the extent of examination of any other joint.”在這里提到 joint efficiency只跟接頭的檢測程度有關(這倆詞應該就是Ej的出處),這個邏輯跟GB150.1的規定是一致的。

我以一個焊接人的角度來談一談對這個邏輯的理解。焊接接頭在結構中起到的作用主要是由其位置決定的,不同位置處的焊縫受力狀態各有不同,所以位置成為考慮焊接接頭作用的首要因素。焊接接頭能否起到應有的作用則是用焊接接頭的質量決定的,而焊接質量實現的過程當中會受到“工藝實現難度”這樣的先天性因素影響,同時還需要考慮“質量指標與經濟指標相矛盾”的后天因素,當然這所有的一切都是以安全性為底線。所以在結構設計時,采用不同的焊接接頭系數是綜合和權衡各種因素的共同結果,它具有很重大的現實意義。

另外,盡管從形式上來看,不同的焊接接頭系數對應著不同的檢測比例,但從根本上將是對應這不同的質量水平,因為一般來講100%比例的無損檢測的焊縫的合格等級是II級,而20%比例的無損檢測的焊縫的合格等級是III級,合格級別的不同,允許的缺欠的尺寸和數量也不同。
還需要補充一點,不同的焊接接頭系數對應的焊接接頭類型也不一樣,生產工藝也會受到影響。比如Ej=1.0對應的是100%探傷的全熔透對接接頭,Ej=0.8對應的是20%探傷的全熔透對接接頭,Ej=0.9則對應著100%探傷的有緊貼墊板的焊縫,這個細節也很重要。

從焊管角度來講,當我們的訂單中出現Ej=1.0時,就意味著我們的大規格的產品有可能應用到壓力容器的管殼上,所以這個時候我們從控制風險的角度考慮的話就需要提高重視程度。
附GB150.1中關于焊接系數的規定
